TPE, PME, micro-entreprise, artisans : suivez vos résultats d’un coup d’oeil et adaptez votre stratégie facilement grâce à notre tableau de bord.
Logiciel 100% en ligne
Disponible sur tous les navigateurs PC, Mac, Android, iOS
Documentation accessible 24/24h 7/7j
Option hors-ligne
Logiciel 100% en ligne
Disponible sur tous les navigateurs PC, Mac, Android, iOS
Documentation accessible 24/24h 7/7j
Option hors-ligne
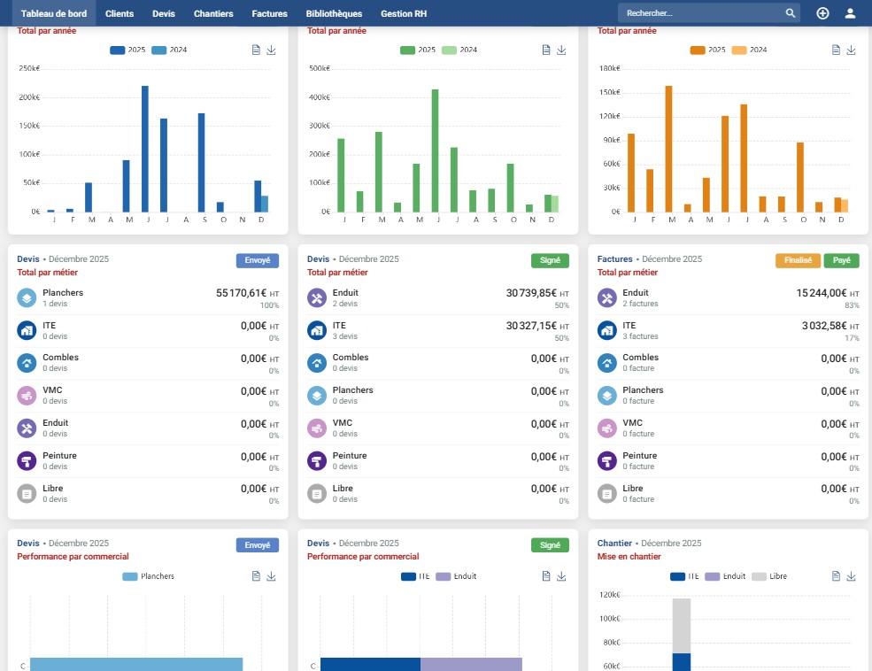
Les données précises fournies par le tableau de bord vous permettent d’analyser les points forts et points faibles de votre entreprise.
Modulez votre tableau de bord à votre image, faites sortir ce qui vous intéresse.
Consultez tous vos chiffres au même endroit :
Développé à Toulouse
Selon les exigences des entrepreneurs du bâtiment
Développé à Toulouse
Selon les exigences des entrepreneurs du bâtiment
Logiciel sécurisé
Vos données sont sécurisées en conformité RGPD
Logiciel sécurisé
Vos données sont sécurisées en conformité RGPD
Support client
Disponible 5/7j
9h – 17h
Support client
Disponible 5/7j
9h – 17h
Boutique spécialisée en ITE, façade et rénovation
RENOGEST360 a été crée par ite-shop.com, entreprise toulousaine spécialisée dans l’ITE, façades et rénovation.
On accompagne tous vos projets de rénovation que vous soyez professionnel ou particulier !
RENOGEST360 est prévu pour toutes les entreprises qui gèrent des chantiers de rénovation, de la plus petite à la plus organisée :
En pratique : si vous faites des devis, suivez des chantiers et facturez, RENOGEST360 est fait pour vous — avec sa base gratuite et des options si votre structure le nécessite.
OUI, RENOGEST360 est 100% gratuit ! Tous les modules sont accessibles en libre accès grâce à votre numéro de SIRET.
RENOGEST360 inclut des publicités et des options payantes, par exemple pour l’ajout d’un utilisateur ou d’un métier. Retrouvez toutes nos options dans notre offre.
Grâce à la possibilité de faire vos devis et factures librement, vous pouvez utiliser RENOGEST360 même si votre entreprise n’est pas spécialisée dans la rénovation.
Nos métiers : ITE, combles, planchers, VMC (Ventilation Mécanique Contrôlée), enduit façade et peinture façade ne sont que représentatifs et font de notre logiciel de gestion bâtiment un outil particulièrement efficace pour ceux-ci ; mais RENOGEST360 est un outil de gestion complet qui s’adapte à toutes les entreprises du BTP.







Facilitez-vous le quotidien. Gratuitement.